最新资讯

  • 最新资讯了解最新公司动态及行业资讯

2026-02-033 阅读量

快速体验 打开 InsCode(快马)平台 https://www.inscode.net输入框内输入如下内容: 开发一个会话管理错误诊断工具,主要功能:1

2026-02-034 阅读量

在人工智能的发展浪潮中,传统机器学习模型凭借对数据关联模式的精准拟合,在图像识别、自然语言处理等预测任务中取得了突破

2026-02-033 阅读量

CrashHandler 优化版(兼容 Android 16+) 针对原代码的Android 16 兼容性问题、内存泄漏风险、文件操作安全、网络请求稳定性等

2026-02-035 阅读量

摘要 RDMA(远程直接内存访问)技术因其低延迟、高吞吐和低CPU开销的特点,在数据中心和高性能计算领域得到广泛应用。然而

2026-02-033 阅读量

最全面的React-Markdown服务器组件支持指南:React 18新特性深度探索 【免费下载链接】react-markdown 项目地址: https://

2026-02-035 阅读量

1. 配置堡垒机秘钥创建公私钥ssh-keygen -t rsa -b 4096执行完该命令后按照提示一路回车就能够创建出公私钥注意:在创建过程

2026-02-033 阅读量

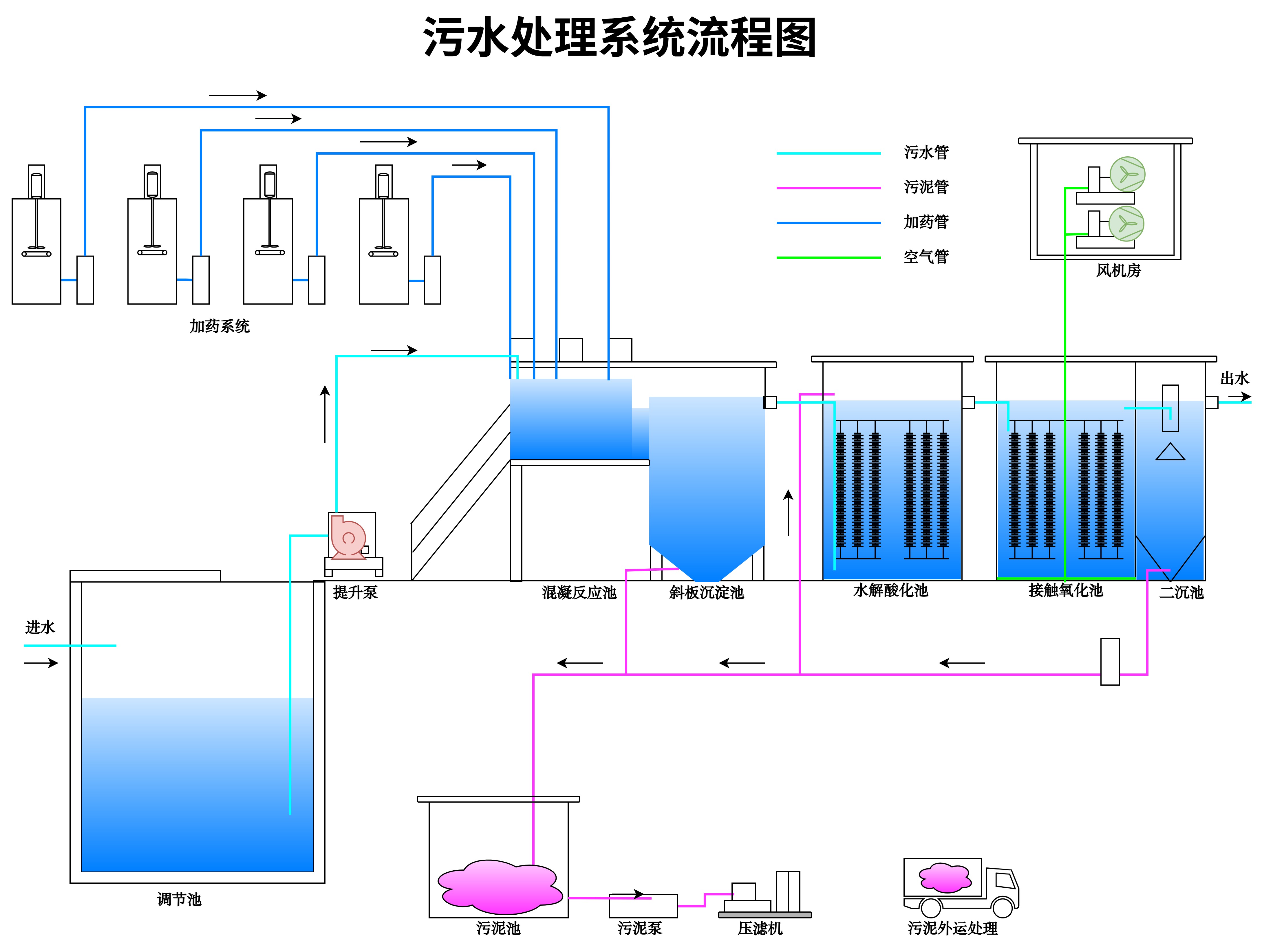
在环保意识日益提升的今天,生活污水处理成为了各行各业都无法忽视的重要环节。无论是环保行业的从业者、相关专业的学生,还

2026-02-033 阅读量

在商业竞争日益激烈的当下,一间布局合理、功能完善的商铺,不仅能提升顾客的购物体验,吸引更多客源,还能优化空间利用率,

2026-02-034 阅读量

目录 共享充电桩微信小程序开发摘要 项目技术支持论文大纲核心代码部分展示可定制开发之亮点部门介绍结论源码获取详细视频演